Monitorización y Rendimiento
Un buen sistema operativo debe permitir conocer qué está ocurriendo en el equipo en todo momento. La monitorización consiste en observar el uso de los recursos (CPU, memoria, disco, red, etc.) y los procesos que se están ejecutando, para detectar problemas o mejorar el rendimiento.
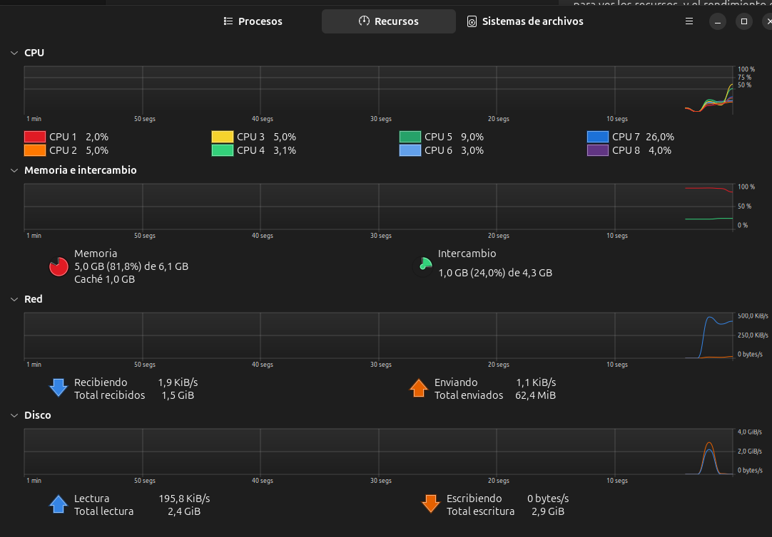
En entornos gráficos como Ubuntu, podemos usar el Monitor del sistema, una herramienta visual muy sencilla que muestra los procesos activos, su consumo de recursos y permite terminar tareas que estén bloqueadas.

También existen herramientas en modo texto, muy útiles para administradores de sistemas, como:
top→ Muestra en tiempo real los procesos más activos.htop→ Versión mejorada detop, con interfaz más clara y colores.ps→ Lista procesos en ejecución.free -h→ Muestra la memoria RAM y swap disponible.df -h→ Muestra el uso del disco.
Estas herramientas permiten analizar el comportamiento del sistema y tomar decisiones para mejorar su eficiencia.

